登录
/
注册
首页
论坛
其它
首页
科技
业界
安全
程序
广播
Follow
关于
导读
排行榜
资讯
发帖说明
登录
/
注册
账号
自动登录
找回密码
密码
登录
立即注册
搜索
搜索
关闭
CSDN热搜
程序园
精品问答
技术交流
资源下载
本版
帖子
用户
软件
问答
教程
代码
写记录
写博客
小组
VIP申请
VIP网盘
网盘
联系我们
发帖说明
道具
勋章
任务
淘帖
动态
分享
留言板
导读
设置
我的收藏
退出
腾讯QQ
微信登录
社区
›
业界区
›
业界
业界
今日:
304
|
主题:
10768
收藏本版
(
0
)
推荐主题
应急响应-日志分析
当自己真的发布一款产品
HEIF:更高质量、更小体积,开启 HarmonyOS 图像新体验
阿里巴巴为什么禁止超过3张表join?
开发的设计和重构,为开发效率服务
用上了 Claude Code,才发现 Cursor 和 Gemini Cli 都是弱智
我和AI不得不说的故事:现在是最好的时代也是最坏的时代
面试官:如何确保动态线程池任务都执行完?
[vue3] vue3 setup函数
Windows桌面应用自动更新解决方案SharpUpdater5发布
SQL Server中生成测试数据
新窗
综合排序
最新主题
热门推荐
精选内容
用 iframe 实现前端批量下载的优雅方案 —— 从原理到实战
传统的下载方式如window.open()或标签点击存在诸多痛点: [*]批量下载时浏览器会疯狂弹窗 [*]HTTPS页面下载HTTP资源被拦截 今天分享的前端iframe批量下载方案,可以有效解决以上问题。 一、传统批量下载方案的局限性 传统的批量下载方 ...
院儿饯
前天 22:14
1034
0
4
多平台文章同步浏览器插件 – ArticleSync
ArticleSync - 多平台文章同步插件 ArticleSync 是一个浏览器扩展,帮助用户轻松将文章同步发布到多个社交平台。支持将文章从本地草稿发布到各大平台,如知乎、Bilibili 等。它提供了一站式解决方案,让你在不同的社交媒体平台上同步文 ...
撵延兵
前天 22:12
592
0
5
CF1849E - Max to the Right of Min
题目传送门 单调栈,启发式分裂,ad-hoc。 题意 给定一个排列,求有多少个子数组满足最小值的下标小于最大值的下标。(\(n\le10^6\)) 题解 这题乍一看没有什么思路,想了想DP还不好转移,总结了一下发现是因为确定不了枚举顺序。 所 ...
寂傧
前天 22:06
994
0
2
独立开发问题记录-margin塌陷
一、概述 往事如风,一周就过去了。 上周在Figma里指点江山,这周在前端代码里卑微搬砖。 回想上周,在Figma中排列组合,并且精确到1像素。每设计出一个页面,成就感就蹭蹭往上涨。 没想到还没沾沾自喜多久,这周就要在前端代码中疯狂填 ...
劳暄美
前天 22:06
577
0
4
综述论文解读:Editing Large Language Models
论文为大语言模型知识编辑综述,发表于自然语言处理顶会ACL(原文链接)。由于目前存在广泛的模型编辑技术,但一个统一全面的分析评估方法,所以本文: 1、对LLM的编辑方法进行了详尽、公平的实证分析,探讨了它们各自的优势和劣势。 2、 ...
陈兰芳
前天 22:04
236
0
4
使用acme.sh颁发TLS证书并安装到nginx/apache实现网站https访问
原文永久链接:https://forum.piwind.com/d/22-shi-yong-acmeshban-fa-tlszheng-shu-bing-an-zhuang-dao-nginxapacheshi-xian-wang-zhan-httpsfang-wen Date: 2025-06-21 补充说明:acme.sh的邮件里说明了从2025-06-04开始,免费的续订邮 ...
绘纵
前天 22:00
461
0
3
Nuxt.js 应用中的 prepare:types 事件钩子详解
title: Nuxt.js 应用中的 prepare:types 事件钩子详解 date: 2024/11/8 updated: 2024/11/8 author: cmdragon excerpt: prepare:types 钩子为 Nuxt.js 开发者提供了灵活定制 TypeScript 配置和声明的能力。通过使用此钩子,开发者能够 ...
劝匠注
前天 21:58
924
0
5
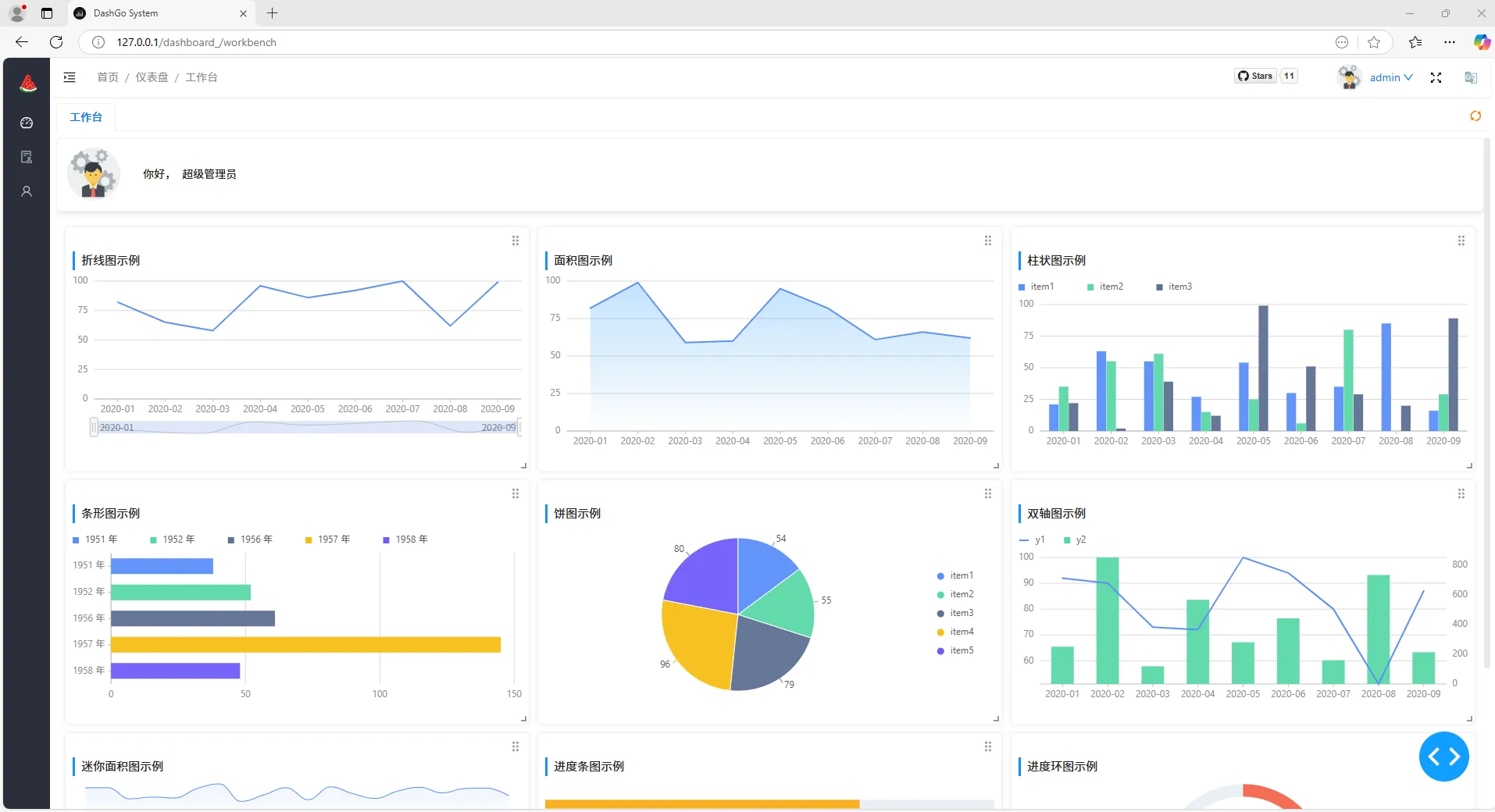
开箱即用!推荐一款Python开源项目:DashGo,支持定制改造为测试平台!
大家好,我是狂师。 市面上的开源后台管理系统项目层出不穷,对应所使用到的技术栈也不尽相同。 今天给大家推荐一款开源后台管理系统: DashGo,不仅部署起来非常的简单,而且它是基于Python技术栈实现的,使得基于它进行二次开发及功能拓 ...
簑威龙
前天 21:56
854
0
1
开源Multi-agent AI智能体框架aevatar.ai,欢迎大家贡献代码
2025 年是 AI Agent 的元年,我们团队历时 3 个多月,现正式开源Multi-Agent AI 框架,欢迎各位园友前往 GitHub Fork、Star 或提交 PR,共同打造 aevatar.ai 生态。 Github地址: aevatar 核心框架: https://github.com/aevatarAI/aev ...
揉幽递
前天 21:54
1005
0
3
ChatBI vs 搜索式BI:DataFocus如何突破传统分析局限
引言:BI交互范式的演进 商业智能(BI)技术正经历从工具向智能助手的转变。根据Gartner预测,到2020年,50%的分析查询将通过搜索、自然语言处理(NLP)或语音生成,使分析工具像搜索界面或与虚拟助手的对话一样简单。这一趋势推动着BI从传 ...
蒙飘
前天 21:51
928
0
4
一个老程序员, 两个小时能用corsur做出什么样的东西
背景 最近cosur太火了, 很多没开发背景的人也直接说0基础建站了, 互联网项目的门槛越高越低. 第一次看到一个行业拼命卷自己的. 作为一个16年的老程序员了, 肯定得试试这款颠覆性的产品. 在上一篇中, 测试了下用cursor开发下公司内部 ...
判涔
前天 21:49
273
0
3
产品代码都给你看了,可别再说不会DDD(四):代码工程结构
这是一个讲解DDD落地的文章系列,作者是《实现领域驱动设计》的译者滕云。本文章系列以一个真实的并已成功上线的软件项目——码如云(https://www.mryqr.com)为例,系统性地讲解DDD在落地实施过程中的各种典型实践,以及在面临实际业务 ...
窖咎
前天 21:49
794
0
2
开源项目YtyMark文本编辑器--UI界面相关功能(关于设计模式的实战运用)
来源:程序园用户自行投稿发布,如果侵权,请联系站长删除 免责声明:如果侵犯了您的权益,请联系站长,我们会及时删除侵权内容,谢谢合作!
忙贬
前天 21:47
976
0
4
HTML学习笔记
声明:该学习笔记内容均来自于菜鸟教程:https://www.runoob.com/及AcWing:https://www.acwing.com/about/,如涉及侵权我将即刻删除文章 这篇博客是我自己在学习HTML的时候所做的笔记,只是方便各位学习知识,交流知识,本文仅用作技术分享 ...
敖可
前天 21:45
725
0
3
DotNetty 1.0 发布,希望不会太晚。
一、前言 通过1个月修改,今天dotnetty 发布了1.0 版本,虽然不是官方发布,但是我把最大的问题内存泄漏修复了,运行了7个小时,同时直播推流三个通道内存稳定在55mb左右,cpu 稳定在0.4%, 服务器只有4核16G,看如下图 ...
汪之亦
前天 21:45
511
0
2
《n8n 入门:从 0 到 1 学会自动化工作流》--分享1
n8n 是一款开源的工作流自动化工具,允许用户通过可视化界面连接各种应用程序、服务和 API,实现数据的自动流转和任务的自动化执行。它灵活性高,适合开发者和非技术人员使用,广泛应用于数据同步、自动化办公、API 集成等场景。 一、n8n ...
橘芜
前天 21:43
401
0
2
策略模式的应用
策略模式的应用,我们以一个配置字典来说一下这个问题;首先这个字典用来管理若干个配置,每个配置项都有key和value,key是字符串,value是某种类型;我们通过一个ConfigServiceStrategy接口来规定配置的操作行为,通过ConfigServiceCont ...
上官泰
前天 21:37
279
0
2
告别 LaTeX 配置地狱:我的 Overleaf (ShareLaTeX-CE) 完整版私有化部署方案
HI! 作为一个经常和 LaTeX 打交道的人,我深知本地配置 TeX Live 环境有多么令人头疼。 适用于需要写论文, 基于latex模板的简历编写等期刊. 对于科研人需求更大, 包含了免费的多人协同编写和无限制的编译时间 [*]改博客内容基于我的本 ...
锟及
前天 21:35
889
0
6
理解整数在计算机中的表示
理解整数在计算机中的表示 理解计算机如何表示整数,不仅是学习编程语言的基础,更是掌握计算机系统设计哲学的关键。这篇文章将带你从最底层的物理存储单位开始,一步步构建起对整数表示的完整认知,最终理解为什么工程实践中我们要做出 ...
懵径
前天 21:30
468
0
0
vivo Pulsar万亿级消息处理实践(1)-数据发送原理解析和性能调优
作者:vivo 互联网大数据团队- Quan Limin 本文是vivo互联网大数据团队《vivo Pulsar万亿级消息处理实践》系列文章第1篇。 文章以Pulsar client模块中的Producer为解析对象,通过对Producer数据发送原理进行逐层分析,以及分享参数调优实 ...
酝垓
前天 21:28
622
0
2
下一页 »
1 ...
73
74
75
76
77
78
79
80
81
... 539
/ 539 页
下一页
返 回
快速发帖
还可输入
80
个字符
高级模式
B
Color
Image
Link
Quote
Code
Smilies
您需要登录后才可以发帖
登录
|
立即注册
本版积分规则
发表帖子
转播给听众
发帖
业界
收藏
10768
本版主题
0
收藏人数
板块介绍填写区域,请于后台编辑
财富榜{圆}
anyue1937
9994893
kk14977
6845357
3934307807
991123
4
xiangqian
638210
5
韶又彤
9998
6
宋子
9983
7
闰咄阅
9993
8
刎唇
9993
9
俞瑛瑶
9998
10
蓬森莉
9951
查看更多
社区公告
本月热榜
1002
精读 GitHub - servo 浏览器(一)
814
Java初尝试:电梯调度迭代开发
229
痞子衡嵌入式:i.MXRT中FlexSPI外设速度上
558
GPUStack v2:推理加速释放算力潜能,开源
364
小白也能看懂的RLHF:基础篇
893
有用的包 #Python
358
每周读书与学习->JMeter性能测试脚本编写实
371
信竞回忆录
237
[源码系列:手写Spring] AOP第二节:JDK动
302
Linux 通用软件包 AppImage 打包详解
163
AWTK上使用Signal/Slot解决多页面同步的问
689
9 个步骤教你如何安全地迁移数据库或字段
689
腾讯云服务器手动安装 Docker 记录:好记性
407
APEX实战第6篇:APEX 如何接入业务数据库用
401
90%的OKR都写成了KPI?其实你缺的不是表格
205
详解 MicroPython 驱动中数据与业务逻辑的
771
读社会工程卷2:解读肢体语言01非语言交流
370
前端跨标签页通信方案(下)
385
[数据库/数据结构] LSM-Tree :结构化的日
398
VDI、DLP、RBI、企业浏览器等 6 种方案对比
浏览过的版块
代码