前言很久没更新这个组件了,主要是没想到加什么东西
后来经过群友提醒,其实可以加个仪表盘的功能,方便在任务比较多的时候监听执行情况.
(PS:有些群友的定时任务已经干到了上百条..)
说加就加.. 所以就有了2.8的版本..
2.8.0正式发布.
更新内容:
1.新增任务界面搜索功能,可根据任务名称和任务分组名进行检索
2.新增任务仪表盘界面,方便随时监控定时任务情况
3.修复秒级任务在项目启动时偶尔会执行一次的BUG
4.修复API类型的任务异常被忽略,无法显示的问题
5.优化文件存储时,对文件操作的并发控制,确保在多线程环境下的安全性
由于2.8.0新增了字段,所以是数据库持久化,需要更新的小伙伴请手动添加一下字段:- ALTER TABLE `tab_quarz_tasklog` ADD COLUMN `DurationMs` int NOT NULL COMMENT '任务耗时(毫秒)';
- ALTER TABLE `tab_quarz_tasklog` ADD COLUMN `JobStatus` int NOT NULL COMMENT '任务执行结果';
复制代码 GIT地址(欢迎start和 fork):l2999019/GZY.Quartz.MUI: 基于Quartz的轻量级,注入化的UI组件 (github.com)
还是介绍一下本项目的特性:
轻量级,项目仅3.43 MB(主要为前端JS占用)
像swaggerUI一样,项目入侵量小,仅需要在Startup中注入的QuartzUI组件
可选新开项目(仅需要webapi即可),也可以直接加入到现有项目(支持MVC,razor各种.NET宿主的项目)
支持Http定时调用对应service服务.
支持通过DLL反射调用本地继承了IJobService的本地方法,并支持动态传参
效果图如下:
更新详细说明1.新增任务界面搜索功能,可根据任务名称和任务分组名进行检索
这个其实兄弟们早就提过了,早就应该要加了,只是一直没抽出时间
现在可以通过任务列表的检索按钮,输入任务名称或者分组名称进行模糊检索了,效果如下:
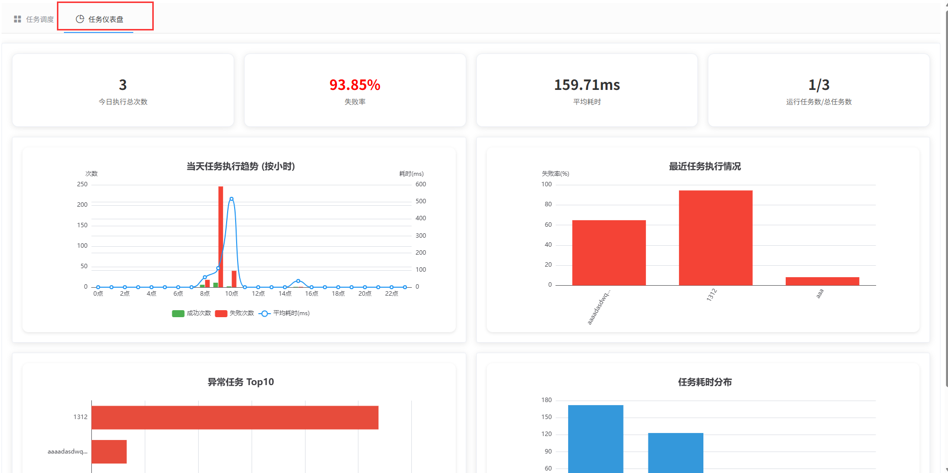
2.新增任务仪表盘界面,方便随时监控定时任务情况
仪表盘主要为按天统计,包含:
1.今日执行总次数
2.执行失败率
3.执行平均耗时
4.执行任务数量
5.当天任务执行趋势图
6.最近任务执行情况图
7.异常任务TOP10图
8.任务耗时分布图
效果如下:
3.修复秒级任务在项目启动时偶尔会执行一次的BUG
嗯..重新检视了一下以前的代码,顺便骂了自己一顿,对有些显而易见的BUG进行了修复.
4.修复API类型的任务异常被忽略,无法显示的问题
同上..
5.优化文件存储时,对文件操作的并发控制,确保在多线程环境下的安全性
同上,确实当时考虑的不到位,导致多线程的情况下 会有问题.
结束语 项目升级内容就介绍到这里拉~,还是继续欢迎各位提出宝贵的意见
在这里特别感谢提出宝贵意见的兄弟
来源:程序园用户自行投稿发布,如果侵权,请联系站长删除
免责声明:如果侵犯了您的权益,请联系站长,我们会及时删除侵权内容,谢谢合作! |