找回密码
 立即注册
首页 业界区 安全 docker安装prometheus+Granfan并监控容器

docker安装prometheus+Granfan并监控容器

吉芷雁 2025-6-8 13:05:01
docker安装普罗米修斯+Granfan并监控容器

一、基本概念

​        1、之间的关系
​        prometheus与grafana之间是相辅相成的关系。作为完美的分布式监控系统的Prometheus,就想布加迪威龙一样示例和动力强劲。在猛的车也少不了仪表盘来观察。于是优雅的可视化平台Grafana出现了。
​        简而言之Grafana作为可视化的平台,平台的数据从Prometheus中取到来进行仪表盘的展示。而Prometheus这源源不断的给Grafana提供数据的支持。
​                 2、基本工作原理

  • Exporter 监控工具,获取数据
  • Prometheus 普罗米修斯时序数据库,用来存储和查询你的监控数据
  • Grafana 仪表盘
    1.png

二、了解概念之- Prometheus
  1.     Prometheus是一个开源的系统监控和报警系统,由Google BorgMon监控系统的开源版本发展而来。它使用Go语言开发,能够监控和告警各种系统,包括网络、存储、服务器和应用等。Prometheus通过采集大量监控数据并存储到时间序列数据库中,然后通过查询语言PromQL进行数据查询和可视化。它已经成为继k8s之后第二大在CNCF托管的项目,被广泛应用于各种数据中心环境的监控。
复制代码
三、了解概念之—Grafana
  1.     Grafana是一个开源的度量分析和可视化套件,常被用于数据分析和监控。它支持多种不同的数据源,包括Graphite、Elasticsearch、InfluxDB、Prometheus等,并能够将数据以各种图形的方式展示出来,比如折线图、柱状图、热图等。Grafana的仪表盘可以用来展示各种信息,比如系统性能、网络延迟、用户行为等。Grafana还支持自定义查询和可视化的功能,可以根据不同的需求来定制数据展示。
复制代码
四、环境准备

系统IP配置角色cnetos7.9192.168.8.1802c4gNodeEXporter、cAdvisor、 Prometheus Server、Grafanacnetos7.9192.168.8.1812c4gNodeEXporter、cAdvisor
将包分别存放至两台机器
google-cadvisor.tar.gz            grafana.tar.gz       node-exporter.tar.gz    prometheus.tar.gz
组件说明
Prometheus Server: 普罗米修斯的主服务器,端口号9090
NodeEXporter: 负责收集Host硬件信息和操作系统信息,端口号9100
cAdvisor:负责收集Host上运行的容器信息,端口号占用8080
Grafana:负责展示普罗米修斯监控界面,端口号3000
altermanager:等待接收prometheus发过来的告警信息,altermanager再发送给定义的收件人
1.安装node-EXporter


  • Server
  • Agent
作用:   收集硬件和系统信息
  1. #导入镜像
  2. [root@localhost docker]# docker load -i node-exporter.tar.gz
  3. 1e604deea57d: Loading layer [==================================================>]  1.458MB/1.458MB
  4. 6b83872188a9: Loading layer [==================================================>]  2.455MB/2.455MB
  5. 4f3f7dd00054: Loading layer [==================================================>]   20.5MB/20.5MB
  6. Loaded image: prom/node-exporter:latest
  7. #运行容器
  8. [root@localhost docker]# docker run -d -p 9100:9100 -v /proc:/host/proc -v /sys:/host/sys -v /:/rootfs --net=host prom/node-exporter --path.procfs /host/proc --path.sysfs /host/sys --collector.filesystem.ignored-mount-points "^/(sys|proc|dev|host|etc)($|/)"
  9. WARNING: Published ports are discarded when using host network mode
  10. 3f3abcc55d5ab28922a268d6fe60a1f9382e71808367ca1c15d2c2eb89ae7bc8
  11. [root@localhost docker]#
  12. #查看运行状态
  13. [root@localhost docker]# docker ps -a
  14. CONTAINER ID   IMAGE                COMMAND                   CREATED          STATUS          PORTS     NAMES
  15. 3f3abcc55d5a   prom/node-exporter   "/bin/node_exporter …"   44 seconds ago   Up 40 seconds             upbeat_agnesi
  16. [root@localhost docker]#
复制代码
验证收集效果http://192.168.8.180:9100/metrics
2.png

2、安装cAdvisor


  • Server
  • Agent
作用: 收集节点容器信息
  1. #导入镜像
  2. [root@localhost docker]# docker load -i google-cadvisor.tar.gz
  3. cd7100a72410: Loading layer [==================================================>]  4.403MB/4.403MB
  4. 9ea477e6d99e: Loading layer [==================================================>]  33.09MB/33.09MB
  5. 66b3c2e84199: Loading layer [==================================================>]  32.88MB/32.88MB
  6. Loaded image: google/cadvisor:latest
  7. [root@localhost docker]#
  8. #运行容器
  9. [root@localhost docker]# docker run -v /:/rootfs:ro -v /var/run:/var/run/:rw -v /sys:/sys:ro -v /var/lib/docker:/var/lib/docker:ro -p 8080:8080 --detach=true --name=cadvisor --net=host google/cadvisor
  10. WARNING: Published ports are discarded when using host network mode
  11. 477a383ea1943384f96a70dc1a9cd8d101565a5e3cca861cff6b6c0ed990efc5
  12. [root@localhost docker]#
  13. #查看运行状态
  14. [root@localhost docker]# docker ps -a
  15. CONTAINER ID   IMAGE                COMMAND                   CREATED          STATUS          PORTS     NAMES
  16. 477a383ea194   google/cadvisor      "/usr/bin/cadvisor -…"   32 seconds ago   Up 31 seconds             cadvisor
  17. 3f3abcc55d5a   prom/node-exporter   "/bin/node_exporter …"   5 minutes ago    Up 5 minutes              upbeat_agnesi
  18. [root@localhost docker]#
复制代码
http://192.168.8.180:8080/containers/
验证收集效果传递
3.png

3、部署prometheus-server服务

先启动一个prometheus服务,目的是复制他的配置文件,修改配置文件,prometheus挂载这个文件


  • Server
  • Agent
  1. [root@localhost docker]# docker load -i prometheus.tar.gz
  2. 405a8b5041f1: Loading layer [==================================================>]  140.1MB/140.1MB
  3. 6dfd7aef3fcd: Loading layer [==================================================>]  131.8MB/131.8MB
  4. 8459ad25bfbd: Loading layer [==================================================>]  3.584kB/3.584kB
  5. 6cd41730d304: Loading layer [==================================================>]  13.82kB/13.82kB
  6. dc12aa49f027: Loading layer [==================================================>]  28.16kB/28.16kB
  7. f61f35ce8414: Loading layer [==================================================>]  13.31kB/13.31kB
  8. 89911f5a9a27: Loading layer [==================================================>]  5.632kB/5.632kB
  9. e3df5cefd22c: Loading layer [==================================================>]  139.8kB/139.8kB
  10. 64d73d1a1b52: Loading layer [==================================================>]  1.536kB/1.536kB
  11. b4d8bcc5b63b: Loading layer [==================================================>]  6.144kB/6.144kB
  12. Loaded image: prom/prometheus:latest
  13. [root@localhost docker]#
  14. [root@localhost docker]# mkdir -pv  /prometheus
  15. mkdir: 已创建目录 "/prometheus"
  16. [root@localhost docker]#
  17. #运行为容器,将容器的/etc/prometheus/prometheus.yml配置文件拷贝到宿主机
  18. [root@localhost docker]# docker run -d --name test -P prom/prometheus
  19. e449972ad85a035b62ae3aaca013c7f59d5000e7701df331b4bde060fcb37aa9
  20. [root@localhost docker]#
  21. #将容器内的/etc/prometheus/prometheus.yml文件拷贝到宿主机的/prometheus
  22. [root@localhost docker]# docker cp test:/etc/prometheus/prometheus.yml /prometheus
  23. Successfully copied 2.56kB to /prometheus
  24. [root@localhost docker]# ll -l /prometheus/
  25. 总用量 4
  26. -rw-r--r--. 1 root root 934 8月  27 19:11 prometheus.yml
  27. [root@localhost docker]#
  28. #编辑prometheus配置文件,在static_configs下面修改为
  29. #以下添加的ip都将会被监控起来
  30. [root@localhost docker]# more /prometheus/prometheus.yml
  31. # my global config
  32. global:
  33.   scrape_interval: 15s # Set the scrape interval to every 15 seconds. Default is every 1 minute.
  34.   evaluation_interval: 15s # Evaluate rules every 15 seconds. The default is every 1 minute.
  35.   # scrape_timeout is set to the global default (10s).
  36. # Alertmanager configuration
  37. alerting:
  38.   alertmanagers:
  39.     - static_configs:
  40.         - targets:
  41.           # - alertmanager:9093
  42. # Load rules once and periodically evaluate them according to the global 'evaluation_interval'.
  43. rule_files:
  44.   # - "first_rules.yml"
  45.   # - "second_rules.yml"
  46. # A scrape configuration containing exactly one endpoint to scrape:
  47. # Here it's Prometheus itself.
  48. scrape_configs:
  49.   # The job name is added as a label `job=<job_name>` to any timeseries scraped from this config.
  50.   - job_name: "prometheus"
  51.     # metrics_path defaults to '/metrics'
  52.     # scheme defaults to 'http'.
  53.     static_configs:
  54.       - targets: ["192.168.8.180:9090","192.168.8.180:8080","localhost:9100","192.168.8.181:8080","192.168.8.181:9100"]
  55. [root@localhost docker]#
复制代码
4、删除test容器并重新运行prometheus
  1. [root@localhost docker]# docker rm -f test
  2. test
  3. [root@localhost docker]# docker run -d --name prometheus --net host -p 9090:9090 -v /prometheus/prometheus.yml:/etc/prometheus/prometheus.yml prom/prometheus
  4. WARNING: Published ports are discarded when using host network mode
  5. 9274dfcd700dae2b9e4b23fa2212ffcc34a4cdc2ae767d6d0bfacc83763cf8ac
  6. [root@localhost docker]# docker ps -a
  7. CONTAINER ID   IMAGE                COMMAND                   CREATED          STATUS          PORTS     NAMES
  8. 9274dfcd700d   prom/prometheus      "/bin/prometheus --c…"   4 seconds ago    Up 3 seconds              prometheus
  9. 477a383ea194   google/cadvisor      "/usr/bin/cadvisor -…"   15 minutes ago   Up 15 minutes             cadvisor
  10. 3f3abcc55d5a   prom/node-exporter   "/bin/node_exporter …"   20 minutes ago   Up 20 minutes             upbeat_agnesi
  11. [root@localhost docker]#
复制代码
5、访问测试

4.png

5.png

6、在prometheus服务器上部署grafana


  • Server
  • Agent
grafana主要概念


  • 插件:扩展功能作用,完成不能完成的事
  • 数据源:连接数据源,通过数据源提供数据 来出图
  • dashboard:展示面板,出什么样的图
  1. [root@localhost docker]# docker load -i grafana.tar.gz
  2. d4fc045c9e3a: Loading layer [==================================================>]  7.667MB/7.667MB
  3. 89b7e78c1264: Loading layer [==================================================>]   2.56kB/2.56kB
  4. 63c0e4417684: Loading layer [==================================================>]  8.806MB/8.806MB
  5. de6ac4ba26dc: Loading layer [==================================================>]  9.713MB/9.713MB
  6. 6523361408ca: Loading layer [==================================================>]    190kB/190kB
  7. 11f6d7670b43: Loading layer [==================================================>]  104.4kB/104.4kB
  8. 6271cd8eca5a: Loading layer [==================================================>]  244.4MB/244.4MB
  9. 4beb5a56ae2e: Loading layer [==================================================>]  215.2MB/215.2MB
  10. 9c67d537403a: Loading layer [==================================================>]  37.89kB/37.89kB
  11. e7392c8d1dd0: Loading layer [==================================================>]   5.12kB/5.12kB
  12. Loaded image: grafana/grafana:latest
  13. [root@localhost docker]#
  14. [root@localhost docker]# mkdir -pv  /grafana
  15. mkdir: 已创建目录 "/grafana"
  16. [root@localhost docker]# chmod 777 -R /grafana
  17. [root@localhost docker]# docker run -d -p 3000:3000 --name grafana -v /grafana:/var/lib/grafana -e "GF_SECURITY_ADMIN_PASSWORD=admin" grafana/grafana
  18. 736af9f6c1f55a2dbf8a7d3bf7de4d17f9555a2f8340bce8ccc2b0984fd09b77
  19. [root@localhost docker]#
  20. "GF_SECURITY_ADMIN_PASSWORD="  #是要设置grafana的登录密码
复制代码
6.png

1.
访问测试

http://192.168.8.180:3000/login
默认用户名密码
用户名:admin
密码:admin
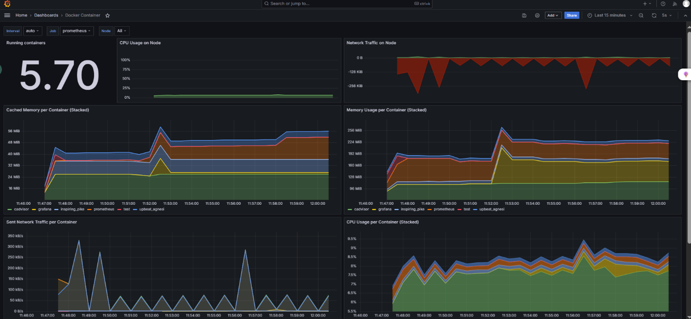
7.png

8.png

9.png

10.png

11.png


13.png

14.png

15.png

16.png

17.png

18.png

19.png


来源:程序园用户自行投稿发布,如果侵权,请联系站长删除
免责声明:如果侵犯了您的权益,请联系站长,我们会及时删除侵权内容,谢谢合作!

相关推荐

2025-12-7 17:43:25

举报

您需要登录后才可以回帖 登录 | 立即注册